Layer 2 Weekly Roundup #99
Welcome to the latest edition of the Layer 2 Weekly Roundup.
Every week, this newsletter covers the latest and most important updates from across Ethereum’s Layer 2 ecosystem.
Catch up on the previous edition HERE
Protocol Updates
@0xPolygon - Polygon are teaming up with Kaito to launch a mindshare leaderboard for the Polygon community. Season one has officially started, rewarding the loudest supporters for sharing high signal content and alpha.
@arbitrum - Meet ULTRA, a tokenized U.S. Treasury Fund now live on Arbitrum. Powered by Libeara, the tokenization platform incubated by Standard Chartered, ULTRA brings low-risk, yield-bearing assets onchain.
@coinbase - Coinbase are partnering with Chase to accelerate crypto adoption. Soon you will be able to use Chase credit cards on Coinbase, redeem rewards points for USDC, and directly link your Chase accounts to Coinbase.
@zksync - ZKsync Era is now connected to ZKsync Gateway — a major milestone for native ZKsync interoperability.
@Scroll_ZKP - Scroll will soon be launching Cloak — a zk-based privacy layer, enabling confidential balances, private transaction history, and low-latency transfers—fully compatible with the EVM.
@Alchemy - Introducing Cortex: The world’s first intelligent blockchain engine. Trained on trillions of requests from 7+ years powering the top crypto apps, Cortex is the new engine that supercharges our full developer platform.
@taikoxyz - Taiko node runners will need to upgrade their software to the required versions by August 11th, for the Based Preconfirmations upgrade.
Ecosystem Highlights
@BayaniChain - The Department of Budget and Management (DBM) has officially launched its blockchain-based system for tracking public funds and government assets. DBM’s blockchain-backed portal makes public fund tracking easier, clearer, and more secure.
@Factor_fi - Factor is live on Base. Explore transparent, onchain strategies built by the community, or create your own with a simple, drag & drop builder.
@Omni_Exchange - Omni — a modular DEX where high-efficiency multichain routing meets governance — is live on Base. From trading to liquidity to modular buildability, Omni makes it seamless for users and devs to engage, deploy, and participate all in one place.
@checkercorp - Checker is integrating Polygon as its preferred blockchain to unlock deep, reliable, and efficient stablecoin and FX liquidity. Together, they will onboard financial institutions globally, expanding access to more payments use cases, especially in emerging markets.
@ordanetwork - Arbitrum is live on orda’s network. You can now start, settle, on/offramp and execute on Arbitrum through orda's API.
@Calderaxyz - The Caldera Bridge is now fully integrated with Base Chain, giving the ecosystem instant access to Caldera’s network of Metalayer chains.
@JunctionFi - Junction have integrated Circle’s CCTP v2, making USDC transfers and crosschain swaps smoother, faster, and more secure on Arbitrum.
@Vaultleap - VaultLeap is on Base. Create your own US or EU account and receive wires, settle in USDC, and withdraw to any bank.
@eco - Quickly and easily transfer stablecoins from any Eco-connected chain to USDC on Polygon, with the Eco Portal.
@vsntoken - Vision is live on Arbitrum through Chainlink CCIP. Arbitrum’s customisable stack and decentralised architecture align with Vision’s mission to power tools that can live anywhere – and serve everyone.
@ArcanaNetwork - Apps on Fuel can now integrate Arcana’s Chain Abstraction SDK to let users spend aggregated balances from other EVM chains on Fuel.
Articles and Threads
@arbitrum - Read into how Arbitrum chains like LogX, RARI Chain, and Ape Coin are plugging into Espresso to power their UX and much more.
@symbiosis_fi - Symbiosis have deployed PoS on Arbitrum. Dive into this article to learn what this upgrade means, and how SIS holders can run a validator node or delegate tokens to earn rewards.
@castle_labs - Deep dive into Arbitrum’s DeFi ecosystem in Castle Labs analysis of Arbitrum’s positioning in DeFi.
Media - Spaces and Podcasts
@0xPolygon - Polygon went live with AggLayer, MetaMask, and Okto to discuss why UX starts (and ends) with the Wallet.
Events
@base - Join the Base team at ‘Base Camp’ in Vermont from September 14- 16 as they bring creators, builders, and the broader Base community together.
@arbitrum - Introducing the Arbitrum Audit Program, one of crypto’s largest audit grants. Early-stage projects building (or planning to build) on Arbitrum can now apply for third-party audit grants — apply today.
@arbitrum - Introducing Open House — a global builder experience. Builders of all levels are key to bringing Arbitrum Everywhere and Open House meets you with 3 tracks: Learn, Build, and Hack. Register today!
@arbitrum - Arbitrum are hosting a builder night in NYC with Farcaster. Register today and join the team next Wednesday, August 13th, to chat with fellow devs about everything from Mini Apps to DeFi.
Metrics and Stats
Sum of all value locked in the L2 ecosystem.
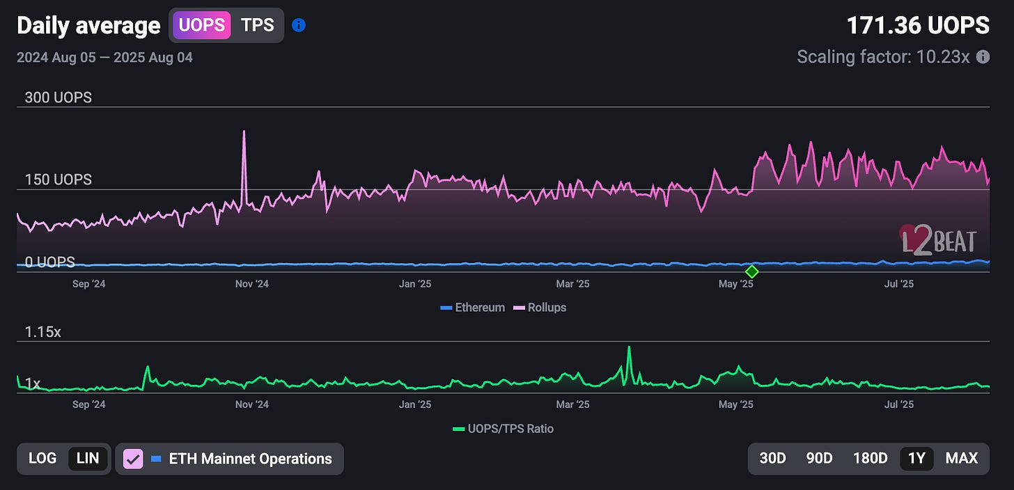
User operations of Rollups on Ethereum, including regular transactions and actions bundled into a single transaction.
Number of unique addresses interacting with one or multiple Layer 2s weekly.
The number of daily transactions executed by users/smart contracts.
How much does it cost to transact on Layer 2?
This newsletter is for educational purposes only, and should never in any way be considered as financial or investment advice.
Thanks for reading!







